Moove (3).png
separador-header.png
Moove (2).png

                                                     TECNOLOGIA AO SEU ALCANCE

                                                                                                                                                                                                                                                     

                                  1.SUPERVISÓRIO SCADA - CONTROLE TOTAL EM TEMPO REAL

 

Leve a eficiência operacional da sua empresa a outro patamar com nosso Sistema Supervisório SCADA!

Inspirado nos exemplos reais de projetos de monitoramento avançado, nosso SCADA garante visão completa e integrada dos processos críticos.

 

Principais Benefícios:

 

  • Centralização das Informações: Todos os dados de campo em uma única tela, facilitando a tomada de decisão.

 

  • Acompanhamento em Tempo Real: Atualizações instantâneas de cada etapa do processo, garantindo maior confiabilidade.

 

  • Alarmes Personalizados: Sistema de alertas inteligentes para prevenir falhas e minimizar riscos.

 

  • Relatórios e Histórico de Falhas: Gere relatórios detalhados e históricos para análises de melhoria contínua.

 

  • ​​​​​​​​​​​​​​Escalabilidade: O SCADA pode ser expandido conforme sua empresa cresce, sem complicações.

 

 

 

                                                                                                                                                                                                                                                                                                                                                                                    

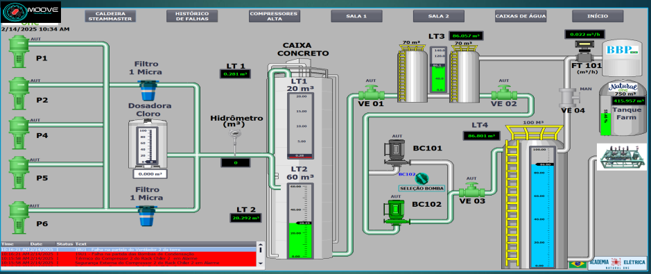
                                                                                                  SUPERVISÓRIO SCADA

Supervisorio caixas de água.PNG

Garanta melhor desempenho e maior segurança nos seus processos industriais com a nossa solução de Supervisório SCADA.

 

Solicite hoje mesmo uma demonstração personalizada e descubra como essa tecnologia pode revolucionar o controle de utilidades e processos em sua planta!

 

Entre em contato agora: Fale com nosso time de especialistas para saber mais sobre a implementação e vantagens do nosso Supervisório SCADA.

 

                                                                                                                                                                                                                                                     

                                   2. AUTOMAÇÕES

_______________________________________________________________________________________________________________

Automação de Processos: O Caminho para Eficiência, Segurança e Competitividade!

 

A automação de processos é uma das estratégias mais eficazes para alavancar a produtividade, reduzir custos e garantir a segurança das equipes. Com soluções personalizadas, nossa empresa consegue automatizar qualquer processo de acordo com as necessidades específicas do seu negócio, proporcionando:

 

  • Redução de Custos: Menos horas de trabalho manual, redução de falhas humanas e maior economia de energia.

 

  • Aumento de Produtividade: Processos repetitivos e críticos são otimizados para operar de forma contínua e confiável.

 

  • Mais Segurança: Sistemas automatizados reduzem o contato direto do operador com equipamentos de alto risco, alinhando-se às normas vigentes de segurança (NR10, NR12, entre outras).

 

  • Qualidade Padronizada: A automação assegura que cada etapa seja executada com consistência e conformidade, diminuindo a variabilidade de produtos ou serviços.

 

  • Monitoramento e Controle em Tempo Real: Acompanhe indicadores, alarmes e relatórios de forma centralizada, facilitando a tomada de decisão e a manutenção preditiva.

 

                                                                                                                                                                                                                                                                                                                                                                                    

                                                                             AUTOMATIZAÇÃO SUBESTAÇÃO SECUNDÁRIA

Automação Subestação.PNG

No projeto demonstrado acima, uma empresa solicitou a automatização de sua subestação secundária, atendendo às normas NR10 e NBR5410. Com isso, foi possível:

 

  • Maior Segurança Operacional: Ao implementar comandos de disjuntores via IHM (Interface Homem-Máquina), reduz-se a exposição dos operadores a riscos elétricos de alta tensão.

 

  • Proteção dos Técnicos: A automação evita a necessidade de intervenção direta no painel elétrico, cumprindo exigências de segurança e mitigando possíveis passivos trabalhistas.

 

  • Conformidade com a NR10: A norma exige boas práticas e condições de trabalho seguras em instalações elétricas. A automatização contribui para um ambiente de trabalho mais seguro e regulamentado.

 

  • Visualização em 3D: O projeto foi apresentado em modelagem 3D, permitindo melhor compreensão de como ficaria a infraestrutura, facilitando aprovações e possíveis ajustes antes da execução.

 

  • Agilidade em Manobras: Comandos à distância e em tempo real para ligar/desligar equipamentos, efetuar bloqueios e autorizações, simplificando a gestão da subestação.

 

Resultado:

A empresa alcançou mais confiabilidade, menos paralisações e melhor desempenho na operação elétrica, tudo isso cumprindo rigorosamente os requisitos de segurança estabelecidos na NR10.

Deseja levar seu negócio a outro nível de qualidade e eficiência? Fale conosco e descubra como nossas soluções de automação podem transformar os processos da sua empresa!

                                                                                                                                                                                                                                                     

                                   3. MONITORAMENTO DE PERFORMANCE ON LINE

_______________________________________________________________________________________________________________

A Moove Tecnológica potencializa o monitoramento dos seus processos com precisão e eficiência.

Tenha acesso em tempo real às métricas mais relevantes para o seu negócio e tome decisões estratégicas com confiança.

 

Principais indicadores disponíveis:

       1. Performance operacional

  • 2. Velocidade de produção

  • 3. Contador de horas trabalhadas

  • 4. Tipo de produto fabricado

Monitore, analise e otimize seus resultados com tecnologia de ponta.

                                                                                                                                                                                                                                                                                                                                                                                    

                                        GERAÇÃO DE DASHBOARDS ON-LINE

                                                                                                                                                                                                                                                                                                                                                                                    

                                        MEDIÇÃO DE QUALIDADE DE ENERGIA NA SUBESTAÇÃO E LINHAS

Grafana Print Tensão.png

 

 

                                                                                                                                                                                                                                                     

                                      4.TREINAMENTOS TÉCNICOS

______________________________________________________________________________________________________________________________________________________

Você sabia que 70% dos técnicos elétricos têm dificuldades na leitura correta de diagramas elétricos?

 

A Moove Tecnológica oferece uma ampla gama de treinamentos técnicos, do nível básico ao avançado, para capacitar sua equipe com excelência:

 

1.Redes AS-i

2.Redes Profibus

3.Programação de CLPs

4.Leitura e interpretação correta de diagramas elétricos

5.Instrumentação industrial

 

Entre em contato conosco e descubra como podemos elevar o desempenho da sua equipe com treinamentos personalizados!

 

ASi.png
manutencao-clp-siemens-02.jpg

                                                                                                                                                                                                                                                                                                                             5.PROJETOS DE MELHORIAS DIVERSOS

  

______________________________________________________________________________________________________________________________________________________

     Todos os seus processos podem ser aprimorados!

 

     Na Moove Tecnológica, transformamos desafios em soluções personalizadas para otimizar seus resultados.

 

     Apresente suas demandas e desafios – juntos, desenvolveremos a solução ideal para você e sua empresa.

   Nossos principais serviços incluem:

1.Automação de processos industriais

2.Melhorias contínuas de desempenho

3.Otimização de recursos e redução de headcount

4.PMOC para sistemas de refrigeração e HVAC

5.Instrumentação industrial

6.Desenvolvimento de projetos com SketchUp

7.Projetos elétricos completos

 

  Entre em contato conosco e descubra como podemos impulsionar a eficiência e inovação no seu negócio!

 

 

SOBRE NÓS

_________________________________

 

Somos uma empresa especializada em automação e otimização de processos, ajudando negócios a alcançar máxima eficiência e melhores resultados por meio de soluções tecnológicas inovadoras.

 

Nossas soluções incluem:

  • Integração e automação para diversos equipamentos
  • Desenvolvimento de projetos e desenhos técnicos personalizados
  • Programação de CLPs
  • Análise de métricas e indicadores de desempenho
  • Engenharia aplicada e consultoria especializada

 

Capacitação para sua equipe:

Oferecemos treinamentos completos e personalizados para elevar a competência técnica do seu time. Consulte a aba "Serviços" para mais informações.

 

Redução de custos e eficiência operacional:

Com processos estruturados e direcionados às necessidades do seu negócio, ajudamos a reduzir custos sem comprometer a qualidade, sempre respeitando o orçamento disponível.

 

Invista no futuro da sua empresa com tecnologia, inteligência e eficiência!

 

Industria 4.0.PNG
Solução].jpg
Por que nos escolher?

_________________________________________________

 

 

OFERECEMOS SERVIÇOS E SOLUÇÕES PERSONALIZADAS

 

Conte-nos seu desafio e entregaremos a solução perfeita para sua necessidade!

Transforme desafios em resultados com tecnologia e inovação!

 

 

ATENDIMENTO NACIONAL

 

Mora fora de São Paulo, mas deseja nossos serviços? Ligue ou mande um e-mail para  moove@moovetecnologica.com.br.

 

LINHAS DE ACESSÓRIOS DAS MAIORES MARCAS

 

Trabalhamos com uma vasta gama de produtos para os mais variados equipamentos.

_________________________________

 

FALE CONOSCO

 

Precisa de ajuda? Não se preocupe,

ligue para nós que resolveremos seu problema.

 

T: (11) 98278-4971

_________________________________

 

ENVIE PARA NÓS

 

Caso queira enviar seu problema, oferecemos gratuitamente uma solução e retornaremos o para você.

 

R. Elizia Machado Benassi, 155 / SP

_________________________________

 

ATENDIMENTO

 

Não se preocupe, atendemos de segunda a sábado, então é só ligar ou enviar um e-mail que resolveremos o problema.

 

moove@moovetecnologica.com.br

 

CONTATE-NOS

 

Email moove@moovetecnologica.com.br

Tel: (11)982784971 

 

REDES SOCIAIS